- Your AI investments can’t reach their potential without effective AI governance.
- AI governance is a challenge that demands unprecedented agility, proactive measures, and comprehensive oversight to manage complexity.
- With Dynatrace, you’re prepared for whatever comes next.
Stay compliant and build trust in your AI systems
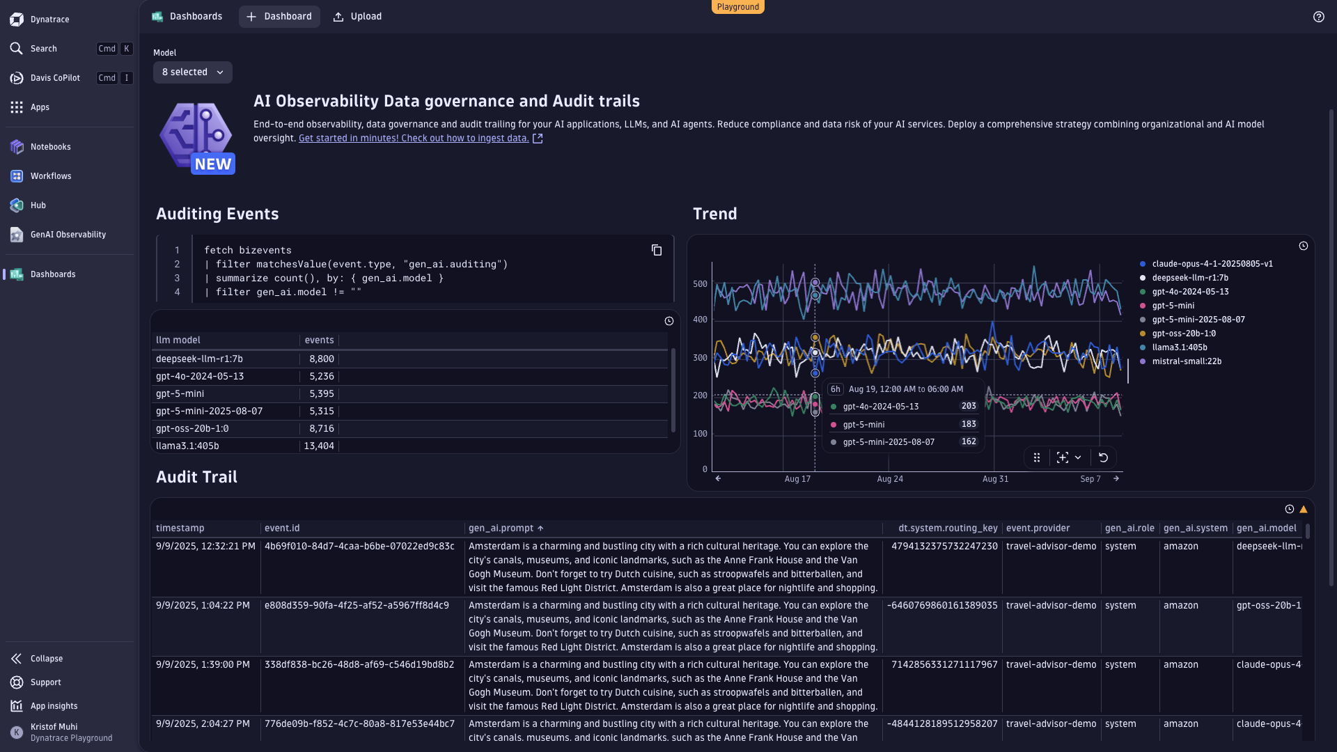
AI regulation is tightening, and non-compliance is becoming a huge risk to broader, production-scale AI adoption. Penalties are only part of the impact: reputational damage, customer mistrust, and stalled innovation can cripple even forward-looking organizations. That’s why we’re introducing data governance and audit trails for AI observability: a scalable way to manage, monitor, and secure the AI data lifecycle with end-to-end lineage, retention controls, and evidentiary records of model and user interactions.
Our platform helps you turn governance into a competitive advantage. Built-in audit support helps with emerging regulations like the EU AI Act, and alignment to industry standard frameworks such as NIST AI and ISO/IEC 42001:2023.
The complexity of compliance
AI regulations are becoming stricter, and new regulations are on the horizon. Organizations must maintain detailed records of AI activities for years, ensure transparency of data and processes, and align retention policies with legal requirements. These measures are imperative for trust and safety, but they introduce significant challenges. For instance, AI-related events are often scattered across multiple systems, applications, and teams, complicating efforts to create a unified audit trail. Default retention periods can fall short of regulatory needs, and manual governance processes are error-prone and infeasible at scale.
The risk of non-compliance
Failing to meet regulatory standards risks hefty fines and penalties, but the market consequences, reputational damage, and loss of customer trust are even worse. Without the right tools, organizations will struggle to manage the growing complexity of AI data governance and reap the full benefits of AI investments.
Introducing Dynatrace data governance and audit trails
Dynatrace has a long history of empowering organizations to tackle complex challenges with AI-driven solutions. Building on this expertise, we’re introducing a new set of capabilities designed to simplify compliance, enhance transparency, and streamline data management. With Dynatrace, you can:
- Automatically retain AI-related events for up to 10 years in Grail®, our secure data lakehouse.
- Monitor and capture events from platforms like Amazon Bedrock, tracking everything from model deployments to fine-tuning activities.
- Leverage OpenTelemetry to collect real-time traces and metrics of AI workloads, along with every AI user interaction, giving you a complete picture of your AI ecosystem.

Close the compliance gap with embedded oversight
What sets Dynatrace apart is seamless integration with your existing workflows. With OpenPipeline® on Grail, you can route AI-related events to custom storage buckets with extended retention, automatically, and without forcing teams to change tools or processes. This allows long-term auditability and helps meet sector-specific compliance requirements that might require special retention and auditability measures.
Once configured, Dynatrace can automatically route and store events, creating a reliable and transparent audit trail. This helps to reduce fragmentation, tool sprawl, and manual effort traditionally associated with data governance.
Imagine being able to trace every user interaction, model training session, or deployment event with just a few clicks. Dynatrace makes this possible by consolidating fragmented data into a single, coherent view. Whether you’re responding to a regulatory inquiry or optimizing your AI models, you’ll have the insights you need, when you need them.
Simplified and instant data filtering with Dynatrace segments
Not all audit data carries the same compliance weight. For global enterprises with complex IT environments, the ability to instantly filter data by precise criteria is essential for accelerating compliance across diverse regulations, from strict local regulatory transparency obligations to lighter regimes elsewhere.
Dynatrace segments make it simple to break down and filter data to match your analysis needs and regulatory requirements:
- Targeted compliance views: Instantly filter audit data by region, environment, platform, model, or custom criteria to align with diverse regulatory requirements.
- Dynamic adaptability: Segments automatically update, for example, when new LLM models or environments are introduced, minimizing manual maintenance and keeping governance current.
- Reusable assets: Leverage a single dashboard or notebook across multiple use cases by simply applying different segments, reducing duplication of effort.
- Noise reduction: Exclude irrelevant data such as development or test logs to keep compliance and observability focused on what truly matters.
- Custom team-context: Provide different teams (for example, compliance, data science, operations) with clear, filtered views of their audit data, ensuring ownership and audit-readiness across departments.
From observability to trusted automation
The future of AI governance lies in proactive, automated solutions that not only meet today’s regulations but also anticipate tomorrow’s challenges. With Dynatrace, you’re not just complying—you’re building a foundation of trust and reliability that scales with your business. By capturing and integrating AI events into a unified platform, Dynatrace transforms compliance from a burden into a strategic advantage.
Get started today
Ready to simplify your AI data governance?
Try it out yourself on the Dynatrace playground. Or, learn how to configure AI governance in our documentation.
6 months ago
138